Hitachi

JP1 Version 12 JP1/Navigation Platform Content Editing Guide


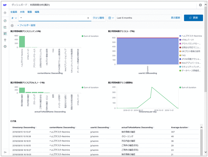
6.10.6 Usage Time Analysis (Total Time) window

The following figure shows the Usage Time Analysis (Total Time) window.

Figure 6‒16: Usage Time Analysis (Total Time) window

[Figure]

The following describes the content displayed in the Usage Time Analysis (Total Time) window.

Organization of this subsection

(1) Total usage time graph (by content)

The vertical axis shows the total content usage time, and the horizontal axis shows the content names. The total content usage time is calculated by classifying the total elapsed time by content.

(2) Total usage time graph (by user)

The vertical axis shows the total content usage time, and the horizontal axis shows the user IDs.

The total content usage time classified by user is further classified by content name and displayed in different colors.

(3) Total usage time graph (by process node)

The vertical axis shows the total content usage time, and the horizontal axis shows the process node names. If multiple processes have the same process node name, their total usage time is combined and displayed under the same name even if their content names, including process nodes, are different.

(4) Total usage time graph (by period)

The vertical axis shows the total content usage time, and the horizontal axis shows the periods.

(5) Log table

Shows a list of the operation logs being displayed.