Hitachi

JP1 Version 12 JP1/Navigation Platform Content Editing Guide


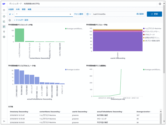
6.10.5 Usage Time Analysis (Average Time) window

The following figure shows the Usage Time Analysis (Average Time) window.

Figure 6‒15: Usage Time Analysis (Average Time) window

[Figure]

The following describes the content displayed in the Usage Time Analysis (Average Time) window.

Organization of this subsection

(1) Average usage time graph (by content)

The vertical axis shows the average content usage time, and the horizontal axis shows the content names. The average content usage time is calculated by classifying the combined total elapsed time by content and then dividing it by the number of times each content is executed.

(2) Average usage time graph (by user)

The vertical axis shows the average content usage time, and the horizontal axis shows the user IDs.

The average content usage time classified by user is further classified by content name and displayed in different colors.

(3) Average usage time graph (by process node)

The vertical axis shows the average content usage time, and the horizontal axis shows the process node names. If multiple processes have the same process node name, their average usage time is combined and displayed under the same name even if their content names, including process nodes, are different.

(4) Average usage time graph (by period)

The vertical axis shows the average content usage time, and the horizontal axis shows the periods.

(5) Log table

Shows a list of the operation logs being displayed.