SCMRF Configuration Definition for Windows

[目次][用語][索引][前へ][次へ]

5.2.2 PRMFを使用する場合のウィンドウの定義例

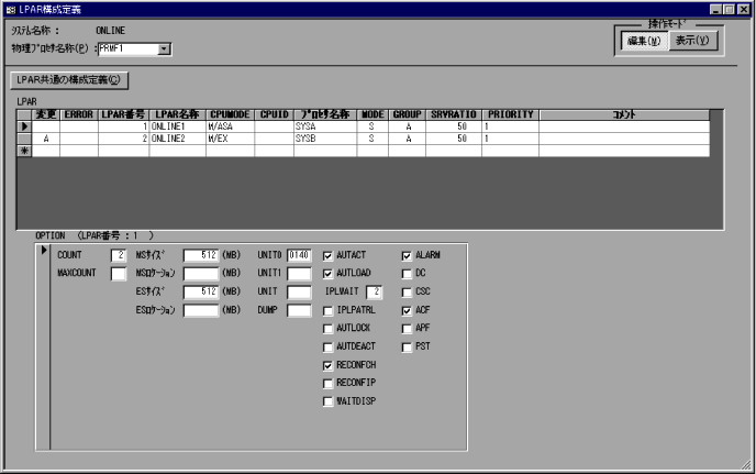
システム構成の設定ウィンドウの設定例を図5-37に,構成定義ウィンドウの定義例を図5-38〜図5-56に示します。なお,各ウィンドウのすべての指定値については,サンプルデータを参照してください。

図5-37 システム構成の設定ウィンドウの設定例(PRMFを使用する場合)

[図データ]

図5-38 LPAR構成定義ウィンドウの定義例

[図データ]

図5-39 LPAR共通の構成定義ダイアログの定義例

[図データ]

図5-40 チャネル定義(PRMF)ウィンドウの定義例

[図データ]

図5-41 LPARへのチャネル割り当て定義ウィンドウの定義例

[図データ]

図5-42 EXPATH定義ウィンドウの定義例

[図データ]

図5-43 チャネル定義ウィンドウの定義例(LPAR1のゲストOS)

[図データ]

図5-44 入出力制御装置定義(PRMF)ウィンドウの定義例

[図データ]

図5-45 入出力制御装置定義ウィンドウの定義例(LPAR1のゲストOS)

[図データ]

図5-46 入出力装置定義(PRMF)ウィンドウの定義例

[図データ]

図5-47 LPARへの共用チャネル配下の入出力装置割り当て定義ウィンドウの定義例

[図データ]

図5-48 入出力装置定義ウィンドウの定義例(LPAR1のゲストOS)

[図データ]

図5-49 装置グループ定義ウィンドウの定義例(LPAR1のゲストOS)

[図データ]

図5-50 装置タイプ定義ウィンドウの定義例(LPAR1のゲストOS)

[図データ]

図5-51 装置割り当て順序定義ウィンドウの定義例(LPAR1のゲストOS)

[図データ]

図5-52 接続定義ウィンドウの定義例(PRMFを使用する場合)

[図データ]

図5-53 ACOD定義ウィンドウの定義例(PRMFを使用する場合)

[図データ]

図5-54 ACOD経路定義ウィンドウの定義例(PRMFを使用する場合)

[図データ]

図5-55 CNC-CTC接続用入出力制御装置の登録ダイアログの定義例(PRMFを使用する場合)

[図データ]

図5-56 ACONARC制御機能の対象入出力制御装置の登録ダイアログの定義例(PRMFを使用する場合)

[図データ]