Hitachi

JP1 Version 13 JP1/Integrated Management 3 - Manager 運用ガイド


5.4.5 ダッシュボードを起点とした問題調査・対処の流れ

ダッシュボードを使用した場合の監視から調査に至るまでの運用作業の流れについて,説明します。

〈この項の構成〉

(1) IM管理ノード状態監視からの一連の操作

[ノード状態]パネルは,IM管理ノードの単位で監視できます。

例えば,システム全体が8つのシステムから構成されるような場合,ダッシュボードでシステム単位にノード状態監視を8つ定義すると,システム全体を監視できます。

監視する際の手順を次に示します。

  1. 監視を開始します。

  2. 異常が発生すると,該当システムのパネルの色が変化します。

    [図データ]

  3. 色の変わった該当パネルをクリックすると,ツリー上のIM管理ノードが選択状態に変わります。

    [図データ]

  4. [イベント一覧]領域には,該当するIM管理ノード配下のイベントだけにフィルタリングされます。

  5. イベント一覧の中から,該当イベントの「イベント詳細」のメッセージを確認し,要因を特定して調査します。

    [図データ]

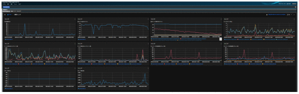
  6. 要因がOSリソースやプロセスパフォーマンスに関係するものであれば,ダッシュボードでOSリソースなどをトレンド解析し,原因を調査します。

    [図データ]

(2) アラート情報監視からの一連の操作

アラート情報は,IM管理ノードの単位であるシステムやホスト単位などで監視できます。

例えば,あるシステムが16個のホストから構成されるような場合,ダッシュボードでホスト単位にアラート情報監視を定義すると,システムのアラート情報を監視できます。

監視する際の手順を次に示します。

  1. 監視を開始します。

  2. アラートが発生すると,該当ホストのアラートパネルの色が変化し,発生しているアラートの数も表示されます。

    [図データ]

  3. 色の変わった該当パネルをクリックすると,IM管理ノードと発生しているアラートの一覧が表示され,発生時刻も確認できます。表示されたIM管理ノードをクリックすると,ツリーの選択状態に変わります。

    [図データ]

  4. [イベント一覧]領域には,該当するIM管理ノード配下のイベントだけにフィルタリングされます。

  5. イベント一覧の中から,アラート発生時刻を元に該当イベントの「イベント詳細」のメッセージを確認し,要因を特定して調査します。

    [図データ]

  6. 要因がOSリソースやプロセスパフォーマンスに関係するものであれば,ダッシュボードでOSリソースなどをトレンド解析し,原因を調査します。

    [図データ]