Hitachi

JP1 Version 13 統合管理 基本ガイド


6.1 ITシステムの健全性の可視化によるシステム障害の検知および調査

[図データ]

[図データ]

WWWブラウザーでインテリジェント統合管理基盤にログインすると,次の画面が表示されます。

[図データ]

No.

エリア

機能概要

1

サンバースト/ツリー

  • システム全体のノードの状態を表示

2

統合オペレーション・ビューアー[ダッシュボード]

  • システム全体のノードの状態を表示

  • システム全体のアラート情報を表示

  • システム全体の未対処イベント数を表示

  • システム全体のイベントすべての対処状況のグラフを表示

3

イベント一覧

  • システム全体のイベント一覧を表示

「ノード状態」パネルは,インテリジェント統合管理基盤が行うシステムの評価に基づきエラーとなったノードの状態の色に変わります。

「アラート情報」パネルは,監視対象から収集したパフォーマンスデータを,しきい値で監視し,アラート評価に基づいて色が変わります。ただし,しきい値の設定を事前に定義する必要があります。

未対処イベント数や対処済イベント数により,重要イベントの発生状況や対処状況を確認できます。

関連項目

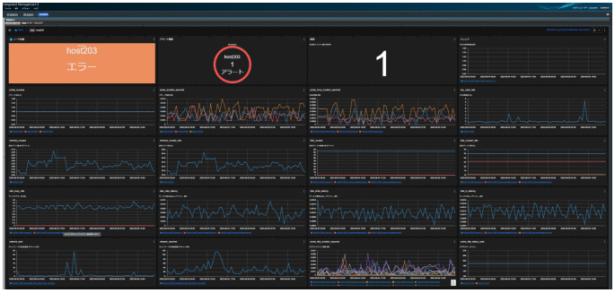
ツリーのエージェントを選択すると,ダッシュボードの部分は,以下のようなエージェントに関する情報を表示します。

[図データ]

ITリソースでアラート情報を検知した場合には,ダッシュボードで該当ホストの各種ITリソース情報をグラフで確認でき,発生時刻前後でリソースが高騰しているかなどの状況をすぐに確認することができます。

また,グラフの右上の[図データ]をクリックし「比較」を選択すると,次の図に示すような過去(1週間前など)のグラフと並べて表示できるので,事象発生時に影響を与えた原因の推測に利用できます。

[図データ]

アラート情報パネルで異常が発生した時には,アラートパネルをクリックするとインスタンス一覧が表示され,異常が発生した「ノード名」,「アラート名」や「しきい値超過時刻」が確認できます。

[図データ]

インスタンス一覧のExporterを選択すると,[イベント一覧]の部分に選択したExporterで発生しているイベントが表示されます。

「エラー」を示す「橙色」ボタンをクリックします。イベントが絞り込まれます。

[図データ]ボタンをクリックして,イベントの詳細を確認します。

[図データ]キーワード

GUI,視覚,イベント,サンバースト,ツリー,グラフィック,監視ツリー,統合オペレーション・ビューアー,ルートジョブネット,ビジュアル,ダッシュボード,パネル