Hitachi

JP1 Version 12 JP1/Navigation Platform ナビゲーション プラットフォーム コンテンツ作成ガイド


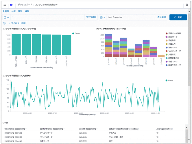
6.10.4 コンテンツ利用回数分析画面

コンテンツ利用回数分析画面を次に示します。

図6‒14 コンテンツ利用回数分析画面

[図データ]

コンテンツ利用回数分析画面の表示内容について説明します。

〈この項の構成〉

(1) コンテンツ利用回数グラフ(コンテンツ毎)

縦軸にコンテンツ利用回数,横軸にコンテンツ名を表しています。

(2) コンテンツ利用回数グラフ(ユーザ毎)

縦軸にコンテンツ利用回数,横軸にユーザIDを表しています。また,ユーザごとに分類したコンテンツ利用回数を,さらにコンテンツ名で分類し,色分けをして表示します。

(3) コンテンツ利用回数グラフ(期間毎)

縦軸にコンテンツ利用回数,横軸に期間を表しています。

(4) ログ表

表示している操作ログの一覧を表しています。