SCMRF Configuration Definition for Windows
![[目次]](FIGURE/CONTENT.GIF)
![[用語]](FIGURE/GLOSS.GIF)
![[索引]](FIGURE/INDEX.GIF)
![[前へ]](FIGURE/FRONT.GIF)
プロセサ「SYSA」で定義している入出力制御装置のうち,一つの入出力制御装置をコピーしてプロセサ「SYSB」に追加します。構成図を図5-60に示します。
図5-60 入出力制御装置操作の構成図
![[図データ]](FIGURE/ZU042100.GIF)
- プロセサ「SYSA」のレコードを選択し,[コピー]を実行します。
![[図データ]](FIGURE/ZU042200.GIF)
- プロセサ「SYSB」の1レコードを選択し,[貼り付け]を実行します
![[図データ]](FIGURE/ZU042300.GIF)
- 左側定義シート(キー値)のレコードが貼り付けられレコードが保存されます。
この場合,手入力時と同じエラーチェックが実行されます。したがって,右側定義シート(DEVA,NUMフィールド)への貼り付けレコード保存が完了するまでは「W3001」エラー("指定した入出力制御装置に,装置アドレスを定義していません。")が表示されます。
![[図データ]](FIGURE/ZU042400.GIF)
- 右側の定義シート(キー値に連携するレコード)にフォーカスが移動し,連携するレコードが貼り付けられレコードが保存されます。
![[図データ]](FIGURE/ZU042500.GIF)
プロセサ「SYSA」で定義しているチャネル配下の接続定義をコピーしてプロセサ「SYSB」のチャネル配下の接続定義として追加します。構成図を図5-61に示します。
図5-61 接続定義操作の構成図
![[図データ]](FIGURE/ZU042600.GIF)
- プロセサ「SYSA」のチャネルで基準とするレコードを選択後,コピーの対象とする入出力制御装置のレコードを選択(複数レコード可)します。次に[コピー]を実行します。
![[図データ]](FIGURE/ZU042700.GIF)
- 貼り付けの対象とするプロセサ「SYSB」を選択し,貼り付け対象とするレコードを選択後[貼り付け]を実行します。
![[図データ]](FIGURE/ZU042800.GIF)
- 入出力制御装置にレコードが貼り付けられ,レコードが保存されます。
![[図データ]](FIGURE/ZU042900.GIF)
- 入出力装置にフォーカスが移動し,連携するレコードが貼り付けられレコードが保存されます。
![[図データ]](FIGURE/ZU043000.GIF)
プロセサ「SYSA」で定義している入出力装置の接続定義をコピーしてプロセサ「SYSB」の入出力装置の接続定義として追加します。構成図を図5-62に示します。
図5-62 接続定義(入出力装置基準時)操作の構成図
![[図データ]](FIGURE/ZU043100.GIF)
- プロセサ「SYSA」で入出力制御装置の1レコードを選択し,[コピー]を実行します。
![[図データ]](FIGURE/ZU043200.GIF)
- 貼り付け対象とするプロセサ「SYSB」を選択し,貼り付けの対象とするレコードを選択後[貼り付け]を実行します。
![[図データ]](FIGURE/ZU043300.GIF)
- 入出力制御装置にレコードが貼り付けられレコードが保存されます。
![[図データ]](FIGURE/ZU043400.GIF)
- 入出力装置にフォーカスが移動し,連携するレコードが貼り付けられレコードが保存されます。
![[図データ]](FIGURE/ZU043500.GIF)
プロセサ「SYSA」で定義している装置グループ"DISK"をコピーしてプロセサ「SYSB」の装置グループ定義として追加します。構成図を図5-63に示します。
図5-63 装置グループ定義(装置グループ基準時)操作の構成図
![[図データ]](FIGURE/ZU043600.GIF)
- プロセサ「SYSA」の1レコードを選択し,[コピー]を実行します。
![[図データ]](FIGURE/ZU043700.GIF)
- 貼り付け対象とするプロセサ「SYSB」を選択し,貼り付け対象となるレコードを選択し,[貼り付け]を実行します。
![[図データ]](FIGURE/ZU043800.GIF)
- 装置グループ定義シートにレコードが貼り付けられレコードが保存されます。
手入力時と同じエラーチェックが実行されるため,対象入出力装置への貼り付けレコードの保存が完了するまでは「W5001」エラー("指定した装置グループに入出力装置が指定されていません。")が表示されます。
![[図データ]](FIGURE/ZU043900.GIF)
- 対象入出力装置定義シートにフォーカスが移動し連携するレコードが貼り付けられレコードが保存されます。
![[図データ]](FIGURE/ZU044000.GIF)
プロセサ「SYSA」で装置グループ"DISK"に定義している入出力装置"DEV00100"をコピーしてプロセサ「SYSB」の装置グループ"DISK"の入出力装置として追加します。構成図を図5-64に示します。なお,入出力装置基準でのコピーおよび貼り付けは,同一グループへの追加だけです。そのため,コピー元の装置グループと異なる装置グループへは追加できません。
図5-64 装置グループ定義(入出力装置基準時)操作の構成図
![[図データ]](FIGURE/ZU043610.GIF)
- プロセサ「SYSA」の1レコードを選択し,[コピー]を実行します。
![[図データ]](FIGURE/ZU043620.GIF)
- 貼り付け対象とするプロセサ「SYSB」を選択し,貼り付け対象となるレコードを選択し,[貼り付け]を実行します。
![[図データ]](FIGURE/ZU043630.GIF)
- 入出力装置定義シートにレコードが貼り付けられレコードが保存されます。
![[図データ]](FIGURE/ZU043640.GIF)
- 対象装置グループ定義シートにフォーカスが移動し連携するレコードが貼り付けられレコードが保存されます。
![[図データ]](FIGURE/ZU043650.GIF)
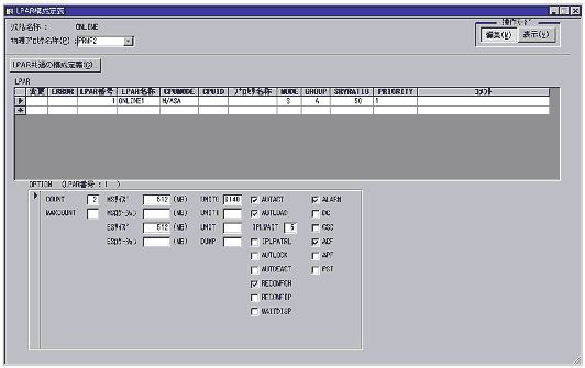
PRMF構成で,物理プロセサ「PRMF1」のLPAR構成定義をコピーして,物理プロセサ「PRMF2」の構成定義として追加します
- 物理プロセサ「PRMF1」の1レコードを選択し,[コピー]を実行します。
![[図データ]](FIGURE/ZU044100.GIF)
- 貼り付け対象とする物理プロセサ「PRMF2」を選択し,貼り付け対象となるレコードを選択し,[貼り付け]を実行します。
![[図データ]](FIGURE/ZU044200.GIF)
- LPAR定義シートにレコードが貼り付けられレコードが保存されます。
![[図データ]](FIGURE/ZU044300.GIF)
- OPTION定義シート(単票)にフォーカスが移動し連携するレコードが貼り付けられレコードが保存されます。
![[図データ]](FIGURE/ZU044400.GIF)
物理プロセサ「PRMF1」のEXPATH定義(ラベルA)をコピーして,物理プロセサ「SYSB」に構成定義として追加します。
- 物理プロセサ「PRMF1」でコピー対象レコードを選択し,編集メニューから[コピー]を実行します。
![[図データ]](FIGURE/ZU044500.GIF)
- 貼り付け対象とする物理プロセサ「PRMF2」を選択し,貼り付け対象とするレコードを選択後「貼り付け」を実行します。
![[図データ]](FIGURE/ZU044600.GIF)
- EXPATH定義シートにレコードが貼り付けられレコードが保存されます。
手入力時と同じエラーチェックが実行されるため,連携するレコードの貼り付け,レコード保存が完了するまでは「WF230」エラー("指定したEXPATHにCNCチャネル,またはBLMPX・CVCチャネルのどれかが指定されていません。")が表示されます。
![[図データ]](FIGURE/ZU044700.GIF)
- CNCチャネル定義シートにフォーカスが移動し,連携するレコードが貼り付けられレコードが保存されます。
![[図データ]](FIGURE/ZU044800.GIF)
- BLMPX/CVCチャネル定義シートにフォーカスが移動し,連携するレコードが貼り付けられレコードが保存されます。
![[図データ]](FIGURE/ZU044900.GIF)
貼り付けるときに選択したレコードだけの貼り付けか,または連携レコードを含んだ貼り付けをするかがメニューで選択できます。貼り付けの操作例を図5-65に示します。
図5-65 形式を選択した貼り付けの操作例
![[図データ]](FIGURE/ZU041900.GIF)
All Rights Reserved. Copyright (C) 1997, 2015, Hitachi, Ltd.