SCMRF Configuration Definition for Windows
![[目次]](FIGURE/CONTENT.GIF)
![[用語]](FIGURE/GLOSS.GIF)
![[索引]](FIGURE/INDEX.GIF)
![[前へ]](FIGURE/FRONT.GIF)
(1) LPARの追加・削除,オプション機能の指定
LPAR構成定義ウィンドウで,LPARの追加・削除,および各LPARのオプション機能の指定をします。
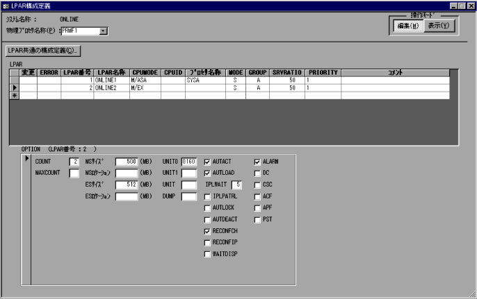
(a) ウィンドウの形式
LPAR構成定義ウィンドウを図4-32および図4-33に示します。
図4-32 LPAR構成定義ウィンドウ(制御システムがPRMA E2の場合)
![[図データ]](FIGURE/ZU040505.GIF)
図4-33 LPAR構成定義ウィンドウ(制御システムがPRMA E3の場合)
![[図データ]](FIGURE/ZU040508.GIF)
- [LPAR共通の構成定義(C)...]
- すべてのLPARに共通する機能を定義します。
- 〈LPAR〉
- 定義しているLPARが表示されます。また,LPARを追加・削除します。
- 変更
- 変更種別が表示されます。
- ERROR
- エラー番号が表示されます。
- LPAR番号
- LPAR番号を指定します。
- LPAR名称
- LPAR名称を指定します。
- CPUMODE
- LPARのCPU動作モードを指定します。
- CPUID
- LPARのCPU識別情報のビット16〜31の値を指定します。
- プロセサ名称
- LPAR番号に対応するゲストOSのプロセサ名称が表示されます。
- MODE
- 論理IPの割り当て属性を指定します。
- GROUP
- 論理IPの割り当て属性が共用割り当て属性の場合,論理IPのスケジューリンググループを指定します。
- SRVGROUP
- 論理IPの割り当て属性が変動共用割り当て属性の場合,物理IPの割り当て量(CPUサービス比)のCPUサービスグループ番号を指定します。このフィールドは,制御システムがPRMA E3でシンタクスレベルがLEVEL4以上の場合に表示されます。
- SRVRATIO
- 論理IPの割り当て属性が共用割り当て属性の場合,論理IPの割り当て量(CPUサービス比)を指定します。
- SRVAC
- 論理IPの割り当て属性が共用割り当て属性の場合,論理ACの割り当て量(CPUサービス比)を指定します。このフィールドは,制御システムがPRMA E3でシンタクスレベルがLEVEL4以上の場合に表示されます。
- PRIORITY
- 論理IPの割り当て属性が共用割り当て属性の場合,実行優先順位を指定します。
- PRIAC
- 論理IPの割り当て属性が共用割り当て属性の場合,論理ACに対する実行優先順位を指定します。このフィールドは,制御システムがPRMA E3でシンタクスレベルがLEVEL4以上の場合に表示されます。
- コメント
- LPARに対するコメントを指定します。全角ならば32文字,半角ならば64文字以内で指定します。コメントは省略できます。
- 〈OPTION〉
- LPARの定義シートで選択しているLPARのオプション機能が表示されます。
- COUNT
- 論理IP台数を指定します。
- MAXCOUNT
- 最大論理IP台数を指定します。
- AC(1〜7)
- アクセラレートプロセッサを割り当てる論理IPを指定します。
- このフィールドは,制御システムがPRMA E3でシンタクスレベルがLEVEL3以上の場合に表示されます。
- MSサイズ
- 主記憶装置の容量をメガバイト単位で指定します。
- MAXMSサイズ
- ゲスト主記憶動的再構成によって該当するLPARに構成可能とする最大MS容量を指定します。
- このフィールドは,制御システムがPRMA E2でシンタクスレベルがLEVEL3以上または制御システムがPRMA E3の場合に表示されます。
- MSロケーション
- 主記憶装置を割り当てる物理主記憶装置上の先頭位置をメガバイト単位(16進数)で指定します。
- ESサイズ
- 拡張記憶装置の容量をメガバイト単位で指定します。
- ESロケーション
- 拡張記憶装置を割り当てる物理拡張記憶装置上の先頭位置をメガバイト単位(16進数)で指定します。
- UNIT0
- 自動IPL機能を使用する場合,またはシステム運転支援装置からのIPL LOAD0指令によってIPLする場合のIPL装置の論理装置番号を指定します。
- UNIT1
- システム運転支援装置からのIPL LOAD1指令によってIPLする場合のIPL装置の論理装置番号を指定します。
- UNIT
- LPROPフレームでIPLする場合のIPL装置の論理装置番号を指定します。
- DUMP
- LPROPフレームでダンププログラムをIPLする場合のIPL装置の論理装置番号を指定します。
- AUTACT
- 自動アクティベイトオプションを指定します。
- AUTLOAD
- 自動IPLオプションを指定します。
- IPLWAIT
- 時差IPL機能を使用する場合,自動IPLの待ち時間を分単位で指定します。
- IPLPATRL
- IPL監視オプションを指定します。
- AUTLOCK
- 自動LPAR操作抑止オプションを指定します。
- AUTDEACT
- 自動ディアクティベイトオプションを指定します。
- RECONFCH
- ゲストチャネル動的再構成機能をPRMFのフレーム操作で使用するかどうかを指定します。
- このフィールドは,制御システムがPRMA E2の場合に表示されます。
- RECONFIP
- ゲストIP動的再構成機能を使用するかどうかを指定します。
- このフィールドは,制御システムがPRMA E2の場合,または制御システムがPRMA E3でシンタクスレベルがLEVEL2以下の場合に表示されます。
- RECONFMS
- ゲスト主記憶動的再構成機能を使用するかどうかを指定します。
- このフィールドは,制御システムがPRMA E2でシンタクスレベルがLEVEL3以上または制御システムがPRMA E3の場合に表示されます。
- WAITDISP
- ウェイトディスパッチ機能を使用するかどうかを指定します。
- SRVCAP
- CPUサービスキャッピング機能を使用するかどうかを指定します。
- このフィールドは,制御システムがPRMA E2でシンタクスレベルがLEVEL5以上または制御システムがPRMA E3の場合に表示されます。
- ALARM
- システム停止警報オプションを指定します。
- DC
- ダイレクトコントロール機構を使用するかどうかを指定します。
- このフィールドは,制御システムがPRMA E2の場合に表示されます。
- CSC
- CSCオプションを指定します。
- ACF
- 自動通報機構を使用するかどうかを指定します。
- APF
- 自動電源投入機構を使用するかどうかを指定します。
- PST
- パラレルシステムタイマ機構を使用するかどうかを指定します。
- LINUX
- 命令プロセサ能力の追加資源としてのLINUX専用処理機構(LINUX IP)と,主記憶容量の増設を行うLINUX専用増設記憶(LINUX MS)を使用するかどうかを指定します。
- このフィールドは,制御システムがPRMA E3の場合に表示されます。
- LPAR番号を追加・削除する
追加するには,追加用レコードにLPAR番号を指定した後,そのほかの値を指定します。削除するには,削除するLPARのレコードを削除します。
- LPARのオプション機能を指定する
- LPARの定義シートでオプション機能を指定するLPARを選択します。
- オプション機能に値を指定するか,またはチェックボックスをオンにします。
(2) すべてのLPARに共通する機能の指定
LPAR共通の構成定義ダイアログで,すべてのLPARに共通する機能を指定します。
(a) ダイアログの形式
LPAR共通の構成定義ダイアログを図4-34に示します。
図4-34 LPAR共通の構成定義ダイアログ
![[図データ]](FIGURE/ZU040510.GIF)
- 〈物理IP〉
- 物理IPのスケジューリング属性が表示されます。
- ERROR
- エラー番号が表示されます。
- 物理IP番号
- スケジューリング属性を指定する物理IP番号を指定します。
- MODE
- 物理IPの割り当て属性を指定します。
- GROUP
- 物理IPの割り当て属性が共用割り当て属性の場合,物理IPのスケジューリンググループを指定します。
- LPAR番号
- 専用割り当て属性の物理IPを割り当てるLPARの番号を指定します。物理IPを割り当てるLPARを限定しない場合は,入力不要です。
- このフィールドは,制御システムがPRMA E2でシンタクスレベルがLEVEL1以上または制御システムがPRMA E3の場合に表示されます。
- [エラー詳細(D)]
- エラー番号が表示されている場合,カレントレコードの物理IPのエラー内容を表示します。
- 〈SYSOPT(O)〉
- PRMFのオプション機能が表示されます。
- AUTPWOFF
- 自動電源切断機能を使用するかどうかを指定します。
- AUTDUMP
- 自動PRMFダンプ機能を使用するかどうかを指定します。
- AUTRSTRT
- 自動再開始機能を使用するかどうかを指定します。
- 〈PFキー〉
- PFキーの割り当てが表示されます。
- PFNO
- PFキー番号を指定します。
- COMMAND
- PFキーごとに対応づけるPRMFコマンドテキストを指定します。
- TYPE
- PFキーごとに定義したPRMFコマンドを,PFキーを押すと同時に実行させるかどうか指定します。
- [閉じる(C)]
- このダイアログを閉じます。
- 物理IPの追加・削除
追加するには,追加用レコードに物理IP番号を指定した後,そのほかの値を指定します。削除するには,削除する物理IPのレコードを削除します。
- PRMFのオプション機能の指定
使用するオプション機能のチェックボックスをオンにします。オプション機能を使用しない場合はチェックボックスをオフにします。
- PFキーの追加・削除
追加するには,追加用レコードにPFキー番号を指定した後,そのほかの値を指定します。削除するには,削除するPFキーのレコードを削除します。
All Rights Reserved. Copyright (C) 1997, 2015, Hitachi, Ltd.